Die Plattform, die Ihr Forderungsmanagement digitalisiert — mit voller Transparenz, adaptiver Sprachautomatisierung und messbaren Ergebnissen ab Tag eins.
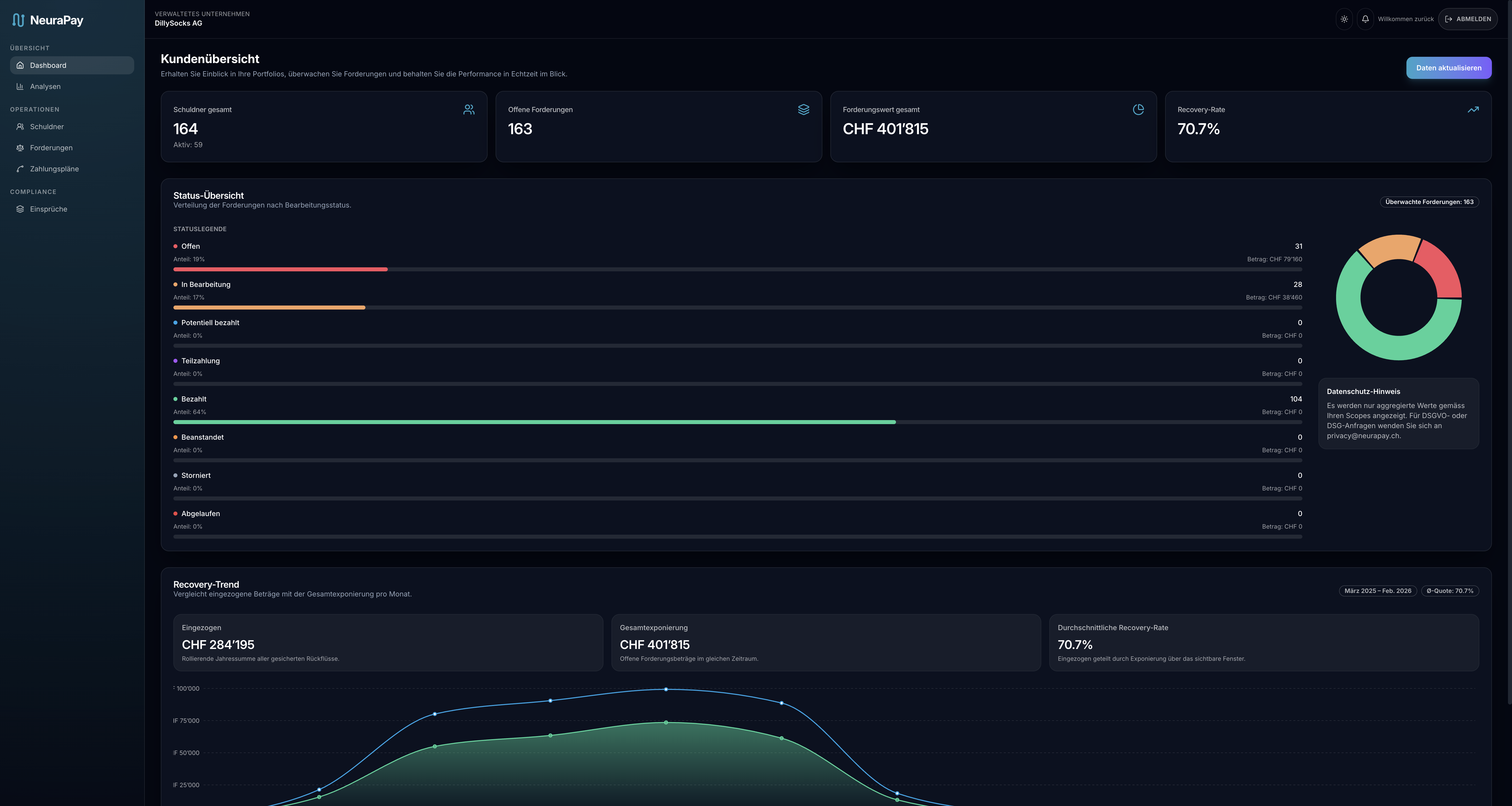
Ihr gesamtes Forderungsportfolio in einer Ansicht — Fallstatus, Aktionshistorie, Dokumente und Zahlungsverläufe auf einen Blick.
Ratenpläne, Sofortzahlung und verbindliche Bestätigung — optimiert für jedes Endgerät.
Ihre Auftraggeber verfolgen Fallstatus, Zahlungseingänge und Performance-Kennzahlen live.
Jeder Anruf regelkonform. Jede Interaktion protokolliert. Jede Eskalation erkannt — in Echtzeit.
Bidirektionaler Datenabgleich mit Ihrem ERP — automatischer Fallimport, Zahlungsabgleich und Statussynchronisation in Echtzeit.
| Metrik | Klassische Inkassobüros | Inhouse-Callcenter | NeuraPay |
|---|---|---|---|
| Cost-to-Collect OpEx pro CHF 1 Ertrag | 15 – 25 % | 10 – 18 % | 3 – 8 % |
| Time-to-First-Contact Nach Zahlungsverzug | 5 – 10 Tage | 24 – 48 Stunden | < 10 Minuten |
| Agent Capacity Parallele Verhandlungen | 1 (linear) | 1 (linear) | Unbegrenzt (Cloud) |
| Dashboard-Transparenz Echtzeit-Fallverfolgung | Monatsberichte | Wochenberichte | Live (API + UI) |
Zweckbindung, Zugriffskontrolle und Datenschutz durch Technikgestaltung — architektonisch verankert, nicht nachgerüstet.
Durchgängige Verschlüsselung — in Transit und at Rest. Zugriff streng rollenbasiert nach dem Need-to-know-Prinzip.
Jede Aktion dokumentiert — wer, was, wann. Unveränderbar und jederzeit exportierbar.
Audit-Hashes kryptographisch auf Ethereum und Bitcoin verankert. Unabhängig und jederzeit verifizierbar.
NeuraPay verbindet sich per API mit Ihrem ERP — Bexio, Abacus oder Dynamics 365 — oder via CSV-Import. Typisches Onboarding: 5–10 Arbeitstage bis zum ersten Fallimport. Ihre Daten verbleiben auf Schweizer Azure-Infrastruktur.
Produktiv integriert: Bexio, Abacus und Microsoft Dynamics 365. SAP und Oracle befinden sich in Entwicklung. Für Enterprise-Anforderungen stehen massgeschneiderte API-Anbindungen zur Verfügung.
NeuraPay ist DSGVO- und DSG-konform by Design: Zweckbindung, Datenminimierung, rollenbasierter Zugriff, durchgängige Verschlüsselung und lückenlose Audit Trails. Die ISO-27001-Zertifizierung ist in Vorbereitung.
E-Mail, SMS, WhatsApp Business, adaptive Sprachanrufe und frankierte Briefe. Jeder Kanal folgt definierten Compliance-Leitplanken — jede Interaktion wird im Audit Trail protokolliert.
Die SaaS-Plattform startet ab CHF 49 pro Monat. Hinzu kommt eine rein erfolgsbasierte Provision von 0–5 %. Keine Setup-Gebühren, keine Mindestlaufzeit. Sie zahlen für Ergebnisse — nicht für Lizenzen.
Alle Audit-Events werden gehasht und in einem täglichen Merkle Tree aggregiert. Der Root-Hash wird auf Ethereum (via EAS) und Bitcoin (via OpenTimestamps) verankert — keine personenbezogenen Daten on-chain, ausschliesslich kryptographische Hashes.